Preview
通过这款高度可定制的全方位库存管理软件,最大化提升您的仓储运营效率
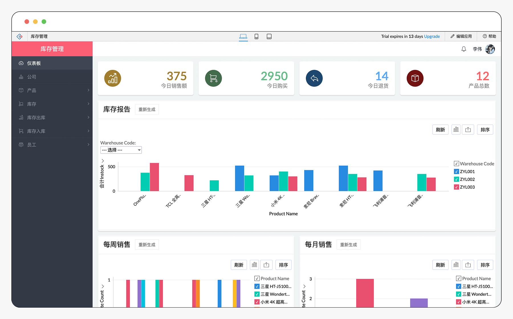
仓库运营,一目了然
我们深度集成的仪表盘可即刻显示库存核心数据:采购量、销售额及售出商品详情,同时提供周度/月度销售可视化报告。点击图表特定数据点,即可获取多维度的深度钻取分析。
库存预警
将库存水平监测交由系统自动处理,有效避免缺货风险。设置触发机制,当库存达到临界值时立即向供应商发送补货通知。还可配置推送功能,实时获取采购、交货或订单取消的最新动态。
全渠道销售优化
通过集中式管理中枢监控并协调所有销售渠道。与众多第三方电商平台集成后,库存数据将自动同步,并根据已交付订单实时更新信息。利用应用的订单整合功能,将多个订单合并为统一票据,极大简化业务流程。
高效管理退货流程
对客户退回商品进行精准追踪。若退回品完好如新,可直接重新入库;若存在瑕疵,亦可快速执行报废处理。此外,还可开发系列邮件模板与不满客户沟通,深入挖掘改善服务体验的关键信息。
加速采购
采购管理与执行从未如此简单明了。浏览清晰易读的周期消耗模式报告,快速制定后续订单量规划。通过移动端专属条码与二维码扫描功能,轻松读取现有标签信息并自动填充至订单表单。
简化财务记账
借助自动化计算功能,让开票流程轻松高效。为每位客户和供应商的每笔交易自动生成账单,并通过我们全面的库存管理应用一键邮件发送。
它不仅仅是一款库存管理系统,更是一个强大的平台

随心定制
我们的库存管理系统全面可定制。通过搭载引导式脚本功能的拖拽表单生成器,您可快速为应用添加新功能,既能根据业务需求灵活增删模块,也可基于用户反馈实时实施优化。

移动随行
您在电脑端创建的每个应用,都会在移动端自动生成完全优化的原生版本。无论身处何地、使用何种设备,皆可畅享IT资产追踪应用的全部功能。移动办公新时代,无限商业潜能尽在掌中掌控。

强大集成
Zoho Creator提供与Google Workspace、Zapier、Salesforce等平台的广泛预置集成方案,助您轻松对接IT资产追踪管理系统。此外,还可通过API实现与PayPal等在线支付系统、SalesBinder等库存管理软件的自由连接,构建一体化数字生态。


